How to start brand monitoring with SentiOne Listen
These days, it’s hard to imagine any brand not having a robust online presence. No matter their line of business, every company is expected to manage several social media profiles across a multitude of platforms. Not only that — you’re also supposed to track what people are saying about you everywhere on the internet! Thankfully, it’s not as much of a challenge as it might seem. Brand monitoring — it’s as crucial to do as it is easy to learn.
In this article, we’re going to take a look at the basic principles of good brand monitoring using our own social listening solution, SentiOne Listen. We’ll answer a couple of frequently asked questions, dispel some common misconceptions and start brand monitoring an example company to demonstrate the technique in practice. Ready? Let’s go!
What is brand monitoring?
To put it simply, brand monitoring is the process of capturing and analysing every statement made about a company online. This means anything from news articles, through comments under YouTube videos, to tweets and forum posts.
The general term for capturing and analysing vast amounts of online mentions is social listening. Brand monitoring is simply a subset of social listening, focused on grabbing data related to a given brand.
As a result, “brand monitoring tools” are the same services and platforms that you’d use to perform regular social listening. Our very own SentiOne Listen belongs to this family — and using it for monitoring brand mentions is one of its most common use cases!
Why is brand monitoring important?
Good question! Properly conducted brand monitoring serves a number of purposes, all of them crucial.
Brand monitoring helps you:
- Establish the general sentiment towards your brand
- Detect and prevent nascent PR crises
- Compare your brand’s performance against your competition
- Discover and track trends related to your industry
That’s a lot!
Getting started with brand monitoring using SentiOne Listen
For all of these examples, we’re going to do a bit of roleplaying. Imagine yourself, dear reader, as a brand manager for Apple Inc., purveyor of computers and iPhones and all sorts of other services. You’re about to take your first steps into the world of online brand monitoring using SentiOne Listen, which you have deemed (correctly!) to be the best brand monitoring tool on the market.
To start with, you need to create a project. Projects are collections of mentions that fit certain criteria, such as the presence of a desired keyword. In our case, we want to track every mention that contains the word “Apple”.

This is a good start, but you probably already noticed a problem. The word “Apple” doesn’t just refer to a world-famous tech company — it also refers to a delicious fruit. We need to set up some additional rules to filter out discussions about good eating habits while keeping the relevant ones in our results. It might look something like this:

Yeah, it does look a bit complicated. Don’t worry, though — this is the hardest part of the whole process. What’s more, only certain companies have to deal with this issue. We chose this example on purpose to demonstrate a common problem newcomers to the world of brand monitoring face.
How to track brand mentions
Now that our project is set, it’s time to look at the results of our brand monitoring efforts. Move over to the Mentions view to see every captured statement.

Already, you can do some pretty nifty tricks. You can see we have a metric ton of results to go through — a huge ask even for the most dedicated brand managers. Let’s narrow them down, then. Filtering allows us to only select mentions that came from a specific source, such as Instagram.

That’s not all, though — SentiOne Listen has the power of artificial intelligence on its side. Our proprietary natural language understanding engine can do a couple of very useful tricks. The first of them is language recognition. Want to know what people are saying about you in Poland? Simply choose to display mentions written in Polish.

The real party trick — and our proudest achievement — is sentiment recognition. SentiOne Listen uses an incredibly advanced algorithm to detect emotions in written text. We can determine whether a statement is positive or negative in tone to a high degree of accuracy.
The use case for this technology presents itself immediately. Want to know what your worst critics have to say about your products? You can choose the most negative comments and take a look at what they have to say.

Of course, all of these filters can be mixed and matched. You can, for instance, only look at positive statements about your brand made by Polish speakers on Facebook and Twitter, but not on YouTube or blogs or forums.

Creating a brand monitoring dashboard
By now, you might be asking, “okay, I have ten thousand mentions. Surely you don’t expect me to go through all of them by hand?” Worry not, dear reader. In this part, we’ll build our own brand monitoring dashboard, which will analyse all of our results for us.
An analysis dashboard consists of several widgets — little elements displaying specific kinds of data. An example dashboard, filled with the most commonly used widgets, can be created alongside a new project. If you haven’t unchecked the option while creating your project, you can get to your analysis view from the Analysis tab or by clicking the “analysis” button on your project in the project list. If you need to create an analysis, do so.
Once you open a default analysis, it will look like this:

That’s a lot of data! We’re not going to explain what all of the widgets do (after all, that’s the job for our instruction manual), but here’s a couple you should definitely get familiar with:
- Mentions in time — this graph displays, well, the amount of mentions expressed on a timeline. You’ll find that “does what it says on the tin” is a common theme for our widgets! It’s worth noting that this specific graph has several variants: mentions in time by sentiment, by reach, by language, et cetera. This lets you track different trends in time.
- Result summary — if you’re after pure numbers, this widget has you covered. It will display a complete tally of your mentions for a given time period. It will also show you how many mentions came from which source, what their sentiment breakdown is like, and how much the number changed from the beginning of the measured period to the end.
- Sentiment breakdown — this pie chart shows you what percentage of your mentions is positive, negative, or neutral. You’ll usually see a disproportionately large “neutral” result. That’s to be expected and a natural consequence of our algorithm only classifying results when it’s overwhelmingly certain.
- Sources share — this widget breaks down your mentions and shows you where they come from. This is useful for measuring the impact you make on different social media sites.
The analysis view can operate on a single timescale — for instance, the last 30 days — but it doesn’t have to. Each widget can be duplicated and customised to compare different sets of data. For instance, you can set up two copies of your sentiment breakdown widget: one to display data from the last month, one to display data from the same period last year, for comparison.
Mastering different methods and techniques made available to you as part of the analysis view is crucial for your overall brand monitoring strategy. We strongly recommend setting aside ample time to get familiar with all of the possibilities at your fingertips — you won’t regret it!
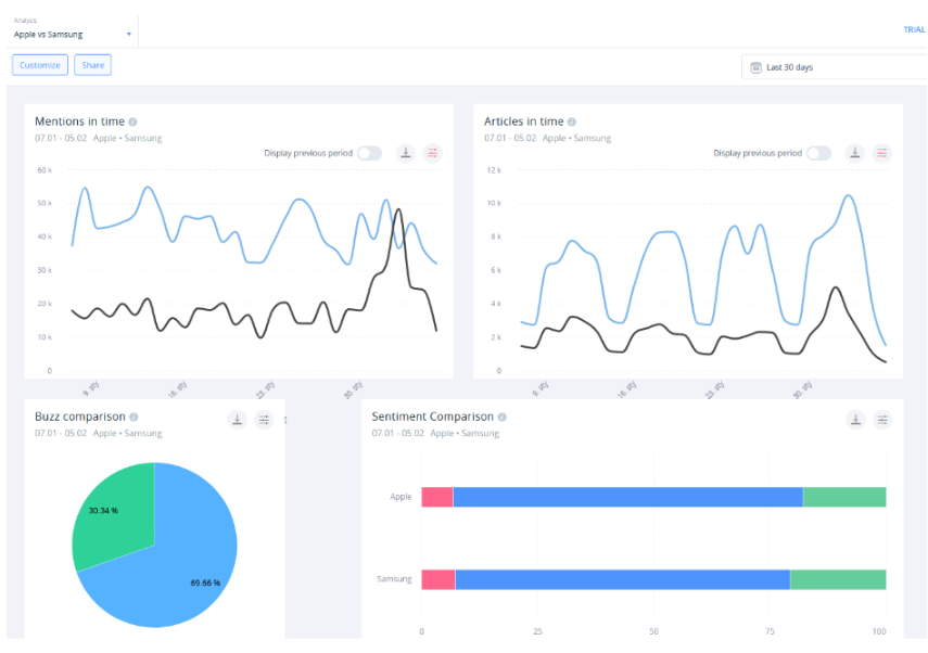
Going further — brand monitoring your competition
Once you have a solid grasp on analysing your own brand with SentiOne Listen, let’s turn our attention to your competition. Here’s the thing — nothing we wrote about thus far is exclusive to monitoring your own brand. Short of a natural disaster, nothing can stop you from setting up a project for your competitor, or a product of theirs.
You might, however, be asking yourself: do I constantly have to switch between different analysis dashboards to compare my results? The answer is: no, you don’t. This is where comparison analysis comes in.
This is another type of analysis, one you may have spotted while creating your dashboard in the previous step. Simply put, this lets you compare the results of two (or more!) different projects across a selection of widgets made specifically for this purpose.

This way, you can keep tabs on your entire industry — and if a given entity suddenly jumps in mentions, you can easily switch to its bespoke analysis to probe the matter further.
Despite the name, brand monitoring isn’t just limited to your own brand. Oftentimes, you’ll need to compare yourself to the competition — and with SentiOne Listen, you have the best tool for the job.
Automated reporting — the best tool for reputation crisis management
A question naturally arises. What if you want to show your results to a colleague who didn’t spend ample time learning the ins and outs of SentiOne Listen? That’s where the reporting function comes in handy.
SentiOne Listen offers several reporting templates, depending on their purpose. Each of them can be generated as a one-off — for instance, to use as data for a marketing campaign — or it can be repeated. That scenario is ideal if you don’t want to spend time digging through various analysis dashboards looking for your data day after day.
The four types of reports available in SentiOne Listen are:
- Brand Awareness 2.0 — this is by far our most popular reporting option. The Brand Awareness report distils every important metric into one easily digestible report — perfect for a broad overview of your brand’s activities.
- Comparative — like the name suggests, this report is best used for monitoring several different projects against each other. Its ability to set benchmarks allows you to determine which of your rivals had the best reach, sentiment, or engagement during a given time period.
- Results — this report takes into account the content of every mention regarding your brand captured by SentiOne Listen. If you want to find out exactly what it is that customers love (and hate!) about your brand, this is the report for you
- AI Analysis — this is our newest reporting option. The AI analysis report makes use of eight machine learning algorithms to analyse emotions found in your brand mentions, as well as identify semantic categories, such as potential leads or irate customers.

Another crucial brand monitoring function — Automated Alerts. This is a cornerstone of crisis prevention, and we cannot stress how important it is to understand how it works.
Essentially, automated alerts can be set for any project related to your brand. Once an anomaly — that is, a sudden spike in mentions — occurs, an alert will be sent to your e-mail inbox. It sounds simple, but this feature has saved the proverbial skin of many brands in the past.
We wrote extensively on using SentiOne Listen to prevent reputational crises before, and for good reason. The importance of good social listening practices cannot be overstated. Keeping a watchful eye on your company’s social media presence (as well as on your competition!) can — and will — help you squash reputational issues before they escalate.
Next steps — and beyond
Now that you know the basics of using social listening for brand monitoring, there’s nothing left to do but put your knowledge into action. However, be mindful that this isn’t the only use case for SentiOne Listen — not by a long shot!
For instance, did you know you can use social listening for tracking trends? How about using SentiOne Listen to generate leads? You can even use social listening to improve your brand’s SEO.
We’re not going to indulge in hyperbole and claim that SentiOne Listen can do almost anything. We do, however, sincerely believe that social listening tools are indispensable for modern marketing and PR activities — and we strive to deliver the best software solutions possible.
If you’re not yet a SentiOne Listen client, but are interested in taking it for a spin — get in touch with us to book your demo period. Our specialists are waiting to show you just how deep the social listening rabbit hole goes.